V
VAPI
Vapi helps developers build, test, and deploy voice agents at scale. We enable everything in between the raw models and production, including telephony, test suites, and real-time analytics.
JoinV
VAPI
Vapi helps developers build, test, and deploy voice agents at scale. We enable everything in between the raw models and production, including telephony, test suites, and real-time analytics.
JoinDate variables - unable to calculate absolute exact date from days of the week
I'm using VAPI (https://vapi.ai/) to have a voice agent take discovery bookings of 30 minutes and add it to my Google Calendar. When a caller requests in upcoming day of week, the model is getting confused when converting day of week to exact date. For example on a call today, the user said
and the system responded...
Yeah. I'm available on Tuesday, by 12 30 PM.
Yeah. I'm available on Tuesday, by 12 30 PM.
VAPI for After hour calls for businesses
For businesses that want the voice agents to only answer the calls on after hours or off days , how can I set up my VAPI assistant which is connected with a Twilio number to answer calls systematically in specific time periods only ?
Hope my question is clear and I'd love to hear your response if you know of a solution for this.
Thanks and have a good day!...
create squad | handOff tool message issue
Hi there,
Could you please share the approach or correct technique with using the Vapi CREATE squad API endpoint so that when i create the squad, I am able to also create the squad with
handOff tools that have a fixed content that can be said by the assistant before, during or prior the handOff?
I have tried using both assistantOverrides and memberOverrides objects when calling the CREATE squad API, both resulting in having no effect on forcing the agent to say something before handing off. ...
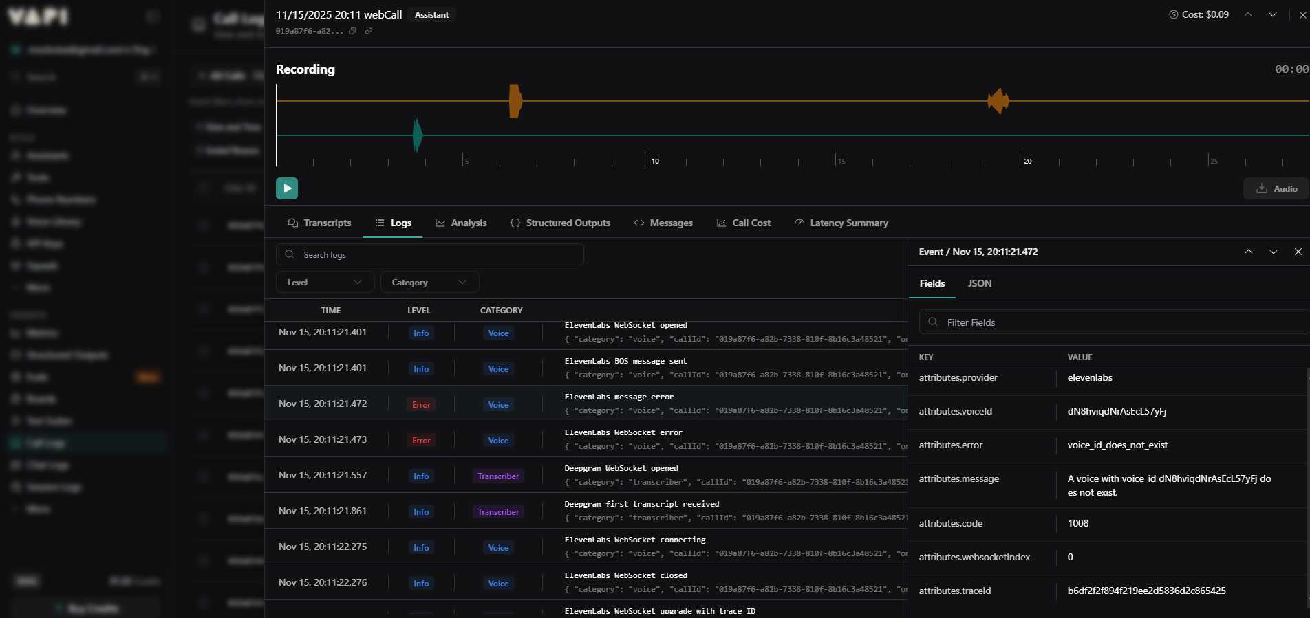
URGENT - Vapi Voice Provider not working
All of our assistants using Vapi’s default voice provider are failing. The call logs show the error “voice_id does not exist.” How can this be? because the voice was selected directly from the available voices in the Vapi dashboard.
Please help us resolve this ASAP.
Call ID: 019a87f6-a82b-7338-810f-8b16c3a48521...

call.start.error-get-transport
all agents are suddenly getting this error. it was good, and working fine before then suddenly all of my outbound calls got this.

Deepgram Transcription Confidence Threshold
I have a case where Confidence Threshold may not have worked correctly.
The configuration is under Assistants, inside 'Transcriber' section, when 'Deepgram' is selected.
The description of the configuration in the UI is
Confidence Threshold Transcripts with a confidence score below this threshold will be filtered out....
Not receiving outbound calls
I'm trying to initiate outbound calls but not recieving any. Tried with multiple webhooks to different phone numbers. I'm using vonage for telephony but I dont see any call logs there. I've checked over all my logs im pretty sure the problem is with vapi.

403 - Error Files API endpoint - make and n8n
Hi there,
I am experiencing very hardtime getting through the files API Endpoint through cloudflare blockage from both n8n and make.com.
The API works perfectly fine for other endpoints its only this one that gets blocked. Is there any way for that to be allowed through by you guys??...
DATES CHANGES AS IT WISHS
why this always happens, when the caller mentions I want to book and a appointment it checks correct and books correct everything goes well but most of the time when the caller refers to tomorrow it also goes correct but when the caller mention Monday or Tuesday or what ever it sends the format correct and the time correct but the date sometimes refers to another date which is the next date, as in the screen sht when i said tuseday it check for the date of Wednesday which is 19th and when I said...

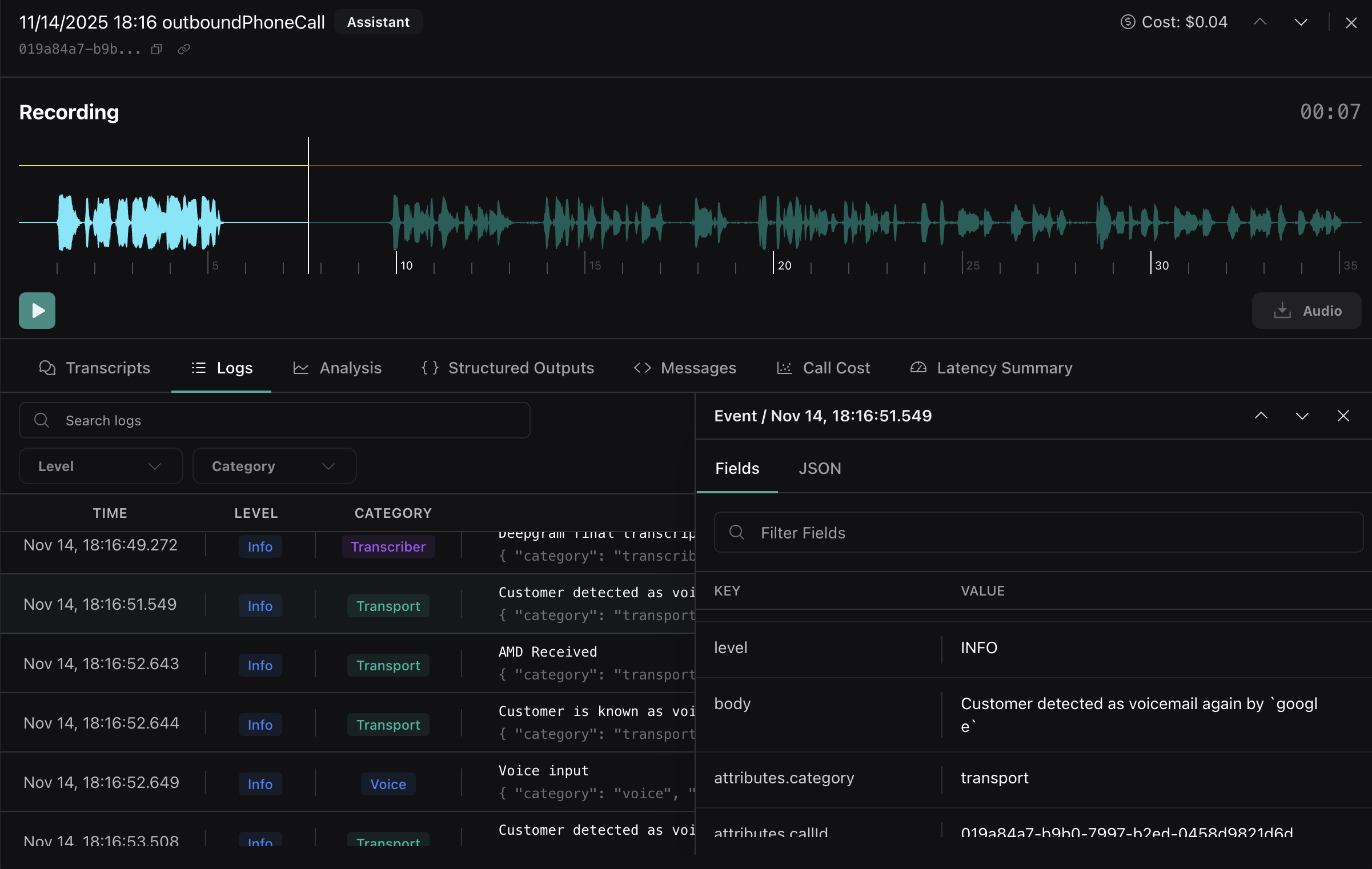
Voicemail detection should run before intro, intervals cause issue
Context: The intro message is playing, then voicemail detection is run, then the voicemail default message is played -- all during a voicemail.
Issue: Voicemail detection runs in intervals so it's figuring out we are in a voicemail after the intro message plays. I can turn up the interval checking but a better solution would be to check for voicemail BEFORE the agent speaks, not just periodically.
Call ID: https://dashboard.vapi.ai/calls/019a84a7-b9b0-7997-b2ed-0458d9821d6d...

Audio Drops After Initial Assistant Greeting
Description: When initiating a call, the assistant begins to speak but the audio drops after only a few words (e.g., "Hi, I'm Mia, I...") and no further audio is heard. The issue occurs immediately after the introduction and persists for the remainder of the call—no additional assistant audio is transmitted. The issue occurs across every test, in the VAPI dashboard and in the widget. While in the dashboard using the Test Widget, I can see the agent still talking in the written transcript so I respond and then the assistant responds - she can hear me and respond, but there is no audio. We've tested across multiple browsers and computers. The same thing happens with the widget on the website - three words "Hi, I'm Mia, I.....audio stops. I've checked the call logs and the full audio is in the call logs - like I said I can see in the transcript the assistant continues to converse, but the audio is gone. The assistant ID is 0834080e-d1d3-44ca-9fcc-b8bd5abe3460
Steps to Reproduce:
Place a call to the assistant....
Tool unable update
Hi! I’ve been trying to update my API-request tool and it seems it’s unable to publish. It appears an error called tool update failed.
Tone setting
Hi, I am using ElevenLabs in my voice configuration when setting up my voice assistant but when I use their style of tone hints (using brackets like [excited]) I don't get the result I want. The call just reads that text as if the brackets did not exist. What is the workaround? Is this a supported feature?
@Vapi Support Bot...
Human Handoff
Hi can someone explain to me if a user says to the ai agent that he or she wants to talk with a live person. How can i set it to forward the call to a human.
Delay before speaking after pick up
Hello i got a problem when i pick up the vapi call from assistant, i want a minimum delay of 3secondes how i can do with API plz
Message not being added to LLM prompt
I had a call the other day where the user was asked a question, they clearly answered "yes", the transcriber transcribed as "yes" with a confidence of .99..., but when the LLM call is made the user message (yes) is not appended to the prompt causing the LLM to respond with the same question again. Happened three times in a row for the same call.
Screenshot of the call transcript is attached, as is the detailed log showing the transcription result and accuracy along with the next log where the LLM is called WITHOUT the user message that was accurately transcribed.
This feels like a system issue, not a configuration issue, please advise....

deepgram transcriber Arabic support
Why cannot i find arabic language support in the deepgram transciber?
Which is the best transcriber for arabic?...
End call being triggered unexpectedly
This is from my Arabic assistant.
After the first msg from the assistant, it misinterpreted نعم with لا
And the end call tool got triggered right away.
I don't want this. unless the user explicitly says they are busy.
and I want the assistant to confirm before triggering the end call....

Multiple phone numbers via 1 BYO inbound trunk not working
Hi,
i have one BYO trunk defined for inbound calls. Working fine combined with phone number and assistant. When I add 1 new phone number using the same assistant and BYO inbound trunk the call isn't setup up.
In my SBC logs I see an '503 Service Unavailable - Multiple accounts are attempting to default route this carrier'.
Even when a link this new phonenumber to another assistantm the same result. ...