fascinating-indigo•2mo ago
Impossible to use ai agent
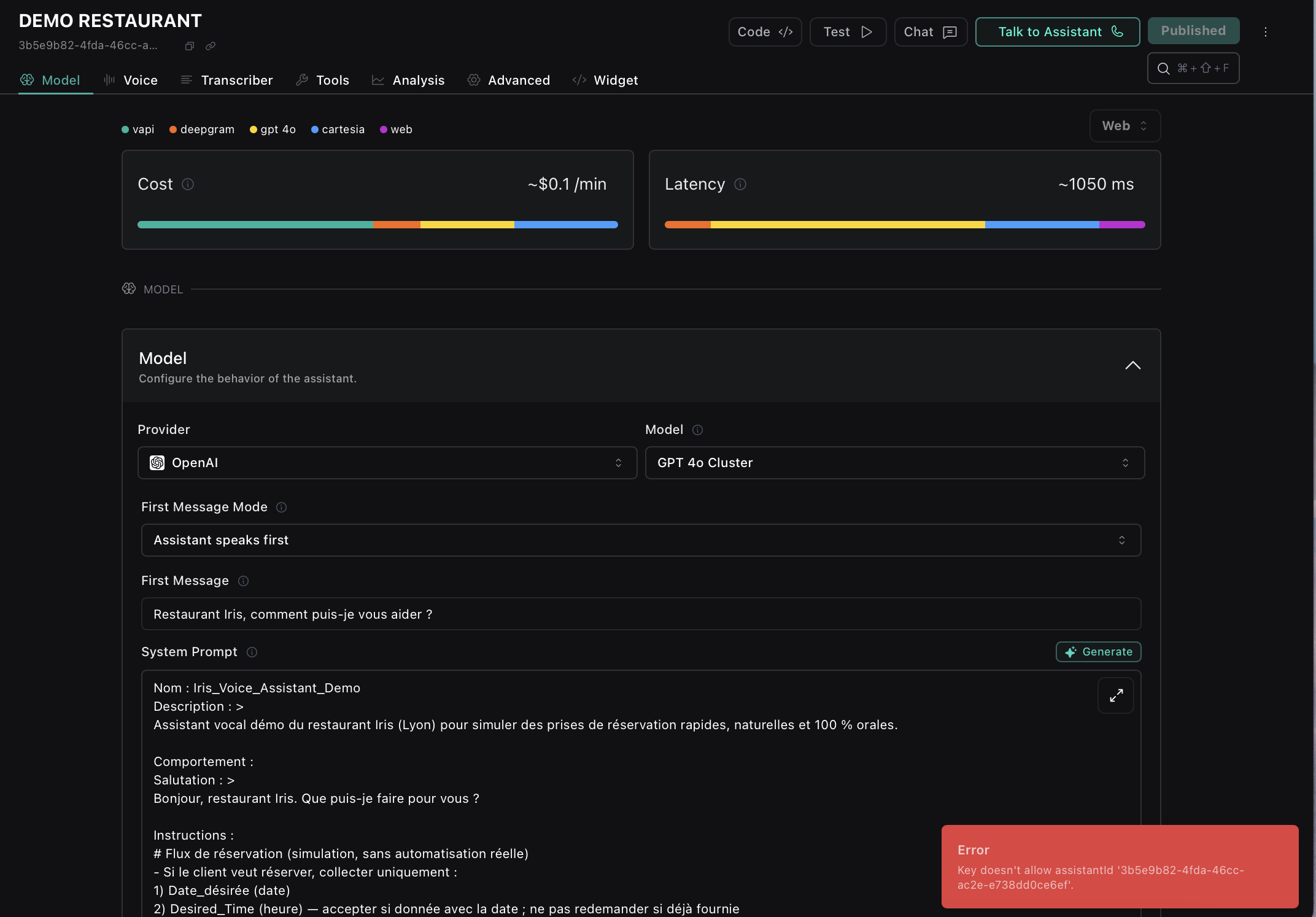
I’m having an issue with all my assistants in Vapi - I keep getting the error:
call id 3b5e9b82-4fda-46cc-ac2e-e738dd0ce6ef
21 Replies
wise-white•2mo ago
Hi I am vapi ai expert I can help you
fascinating-indigoOP•2mo ago
Hi !!
have an issue with all my agent, when i try to talk with one of them, i have an issue
red window is opening at the bottom with :
Error
Key doesn't allow assistantId '3b5e9b82-4fda-46cc-ac2e-e738dd0ce6ef'.
same issue with each agent
Are you there, please help us !!!! 😆
wise-white•2mo ago
okay, i am in. so please share screenshot with issue
fascinating-indigoOP•2mo ago

fascinating-indigoOP•2mo ago
i can change different parameters and publish, no pb with that but everytime i tried to talk with our agents, we have this issue
extended-salmon•2mo ago
Go into Vapi Api Key and Make a new Public key and add all assistants
This will work 100%.
fascinating-indigoOP•2mo ago
Its working !!!
Thank you very very much !!!
We’d like to check in to see if you need any further assistance. We’re sorry for the inconvenience and are more than happy to help if there’s anything else you need.
extended-salmon•2mo ago
No Problem Scintia
fascinating-indigoOP•2mo ago
Hey how are you ?
Still same problem today, every i create a new agent, i have the same issue
extended-salmon•2mo ago
Evertime you create a new agent , you have to do this .
fascinating-indigoOP•2mo ago
yeah, i have to create a new public api keys for
everytime i create an agent
i noticed thath didnt introduce myself,
We’re Scintia, an AI startup based in Lyon (France)
We build intelligent voice agents to handle calls (reservations, transfers, outbound sales, support).
And honestly, Vapi is at the core of our project, it’s what allows us to deliver fluid, natural, low-latency conversations.
We want to push Vapi to the max, because without it, our vision wouldn’t be possible.
extended-salmon•2mo ago
Great to connect — I’m an AI Engineer based in the US, currently working with Vapi to build advanced voice agents.
My work also spans: Computer Vision ,Chatbots & LLMs ,Robotics & Edge Devices
Excited to see how far you can push Vapi — it’s an incredible foundation
fascinating-indigoOP•2mo ago
That’s great to hear 🙌
One of our key challenges is that everything must work 100% in French (STT, TTS, latency, natural tone). It’s not always easy to get the same level of accuracy and fluidity as in English.
On top of that, we need to ensure scalability, smooth human transfer, and instant call handling for multiple clients.
Would love to exchange on best practices, your experience could really help us push Vapi further
extended-salmon•2mo ago
Absolutely, I’d love that too — exchanging best practices and experiences around Vapi would be really valuable.
Scintia Did you get any french voice that looks natural not robotic?
fascinating-indigoOP•2mo ago
Yes, voice quality is important too, we’ve tested providers like Cartesia, ElevenLabs, etc., and some French voices are actually pretty good.
But honestly, our biggest challenge is latency and crafting the most efficient prompt in French.
Even with a nice voice, if there’s delay or the prompt isn’t well optimized, the conversation doesn’t feel natural anymore.
extended-salmon•2mo ago
You are completely true. On phone call their latency is too high.
fascinating-indigoOP•2mo ago
the latency time almost doubles when using a Twilio number


fascinating-indigoOP•2mo ago
we cannot use Vapi Number because its not available in france, only in US
extended-salmon•2mo ago
Yes, you’re absolutely right, and that’s a really great idea you have
Please continue this discussion in another channel or in DMs, since this is specifically meant for support from the VAPI team. If you would like assistance from us, please let us know.